Kepler (Kubernetes Efficient Power Level Exporter) uses eBPF to probe energy-related system stats and exports them as Prometheus metrics.
As a CNCF Sandbox project, Kepler uses CNCF Code of Conduct
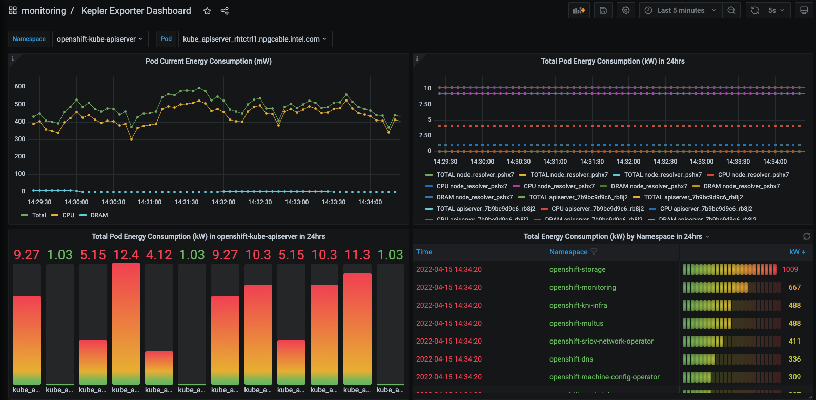
Kepler Exporter exposes a variety of metrics about the energy consumption of Kubernetes components such as Pods and Nodes.
Instructions to install Kepler can be found in the Kepler docs.
To visualise the power consumption metrics made available by the Kepler Exporter, import the pre-generated Kepler Dashboard into Grafana:

Interested in contributing to Kepler? Follow the Contributing Guide to get started!
A full list of talks and demos about Kepler can be found here.
Please join the biweekly community meetings. The meeting calendar and agenda can be found here

