Skip to content

summercms/kepler

 
 

Repository files navigation

GitHub Workflow Status (event) Coverage

GitHub

Twitter URL

Kepler

Kepler (Kubernetes Efficient Power Level Exporter) uses eBPF to probe energy-related system stats and exports them as Prometheus metrics.

Architecture

Kepler Exporter exposes a variety of metrics about the energy consumption of Kubernetes components such as Pods and Nodes.

Architecture

Install Kepler

Instructions to install Kepler can be found in the Kepler docs.

Visualise Kepler metrics with Grafana

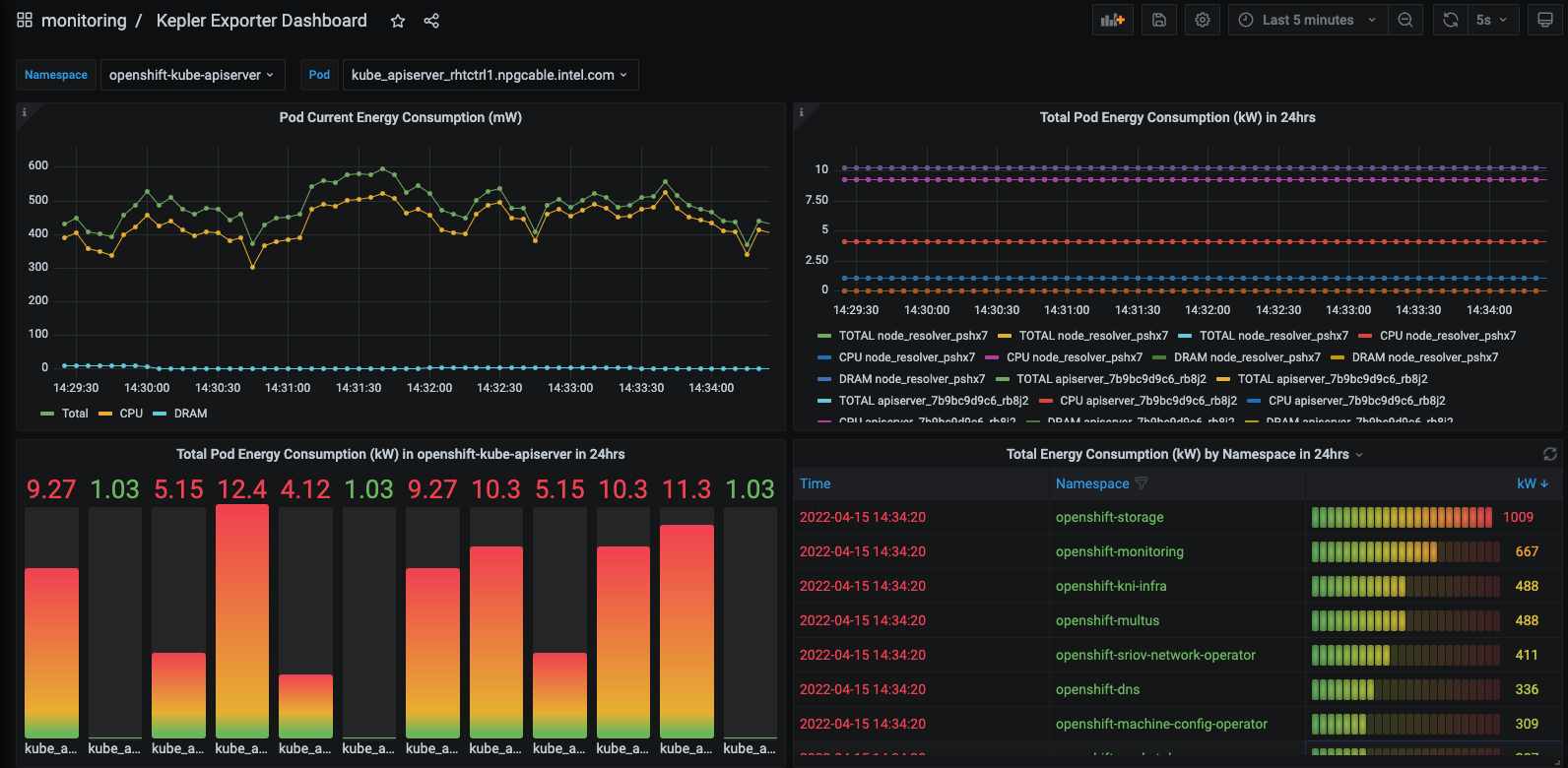
To visualise the power consumption metrics made available by the Kepler Exporter, import the pre-generated Kepler Dashboard into Grafana: Sample Grafana dashboard

Contribute to Kepler

Interested in contributing to Kepler? Follow the Contributing Guide to get started!

Talks & Demos

A full list of talks and demos about Kepler can be found here.

Community Meetings

Please join the biweekly community meeting, starting on 8-9AM US ET (UTC−05:00) every other Tuesdays.

Download the biweekly community meeting iCalendar file.

About

Kepler (Kubernetes-based Efficient Power Level Exporter) uses eBPF to probe energy related system stats and exports as Prometheus metrics

Resources

License

Stars

Watchers

Forks

Releases

No releases published

Packages

 
 
 

Contributors

Languages

  • Go 89.7%
  • Shell 6.2%
  • Makefile 1.9%
  • C 1.8%
  • Other 0.4%